Новые возможности PERCo.Паркинг
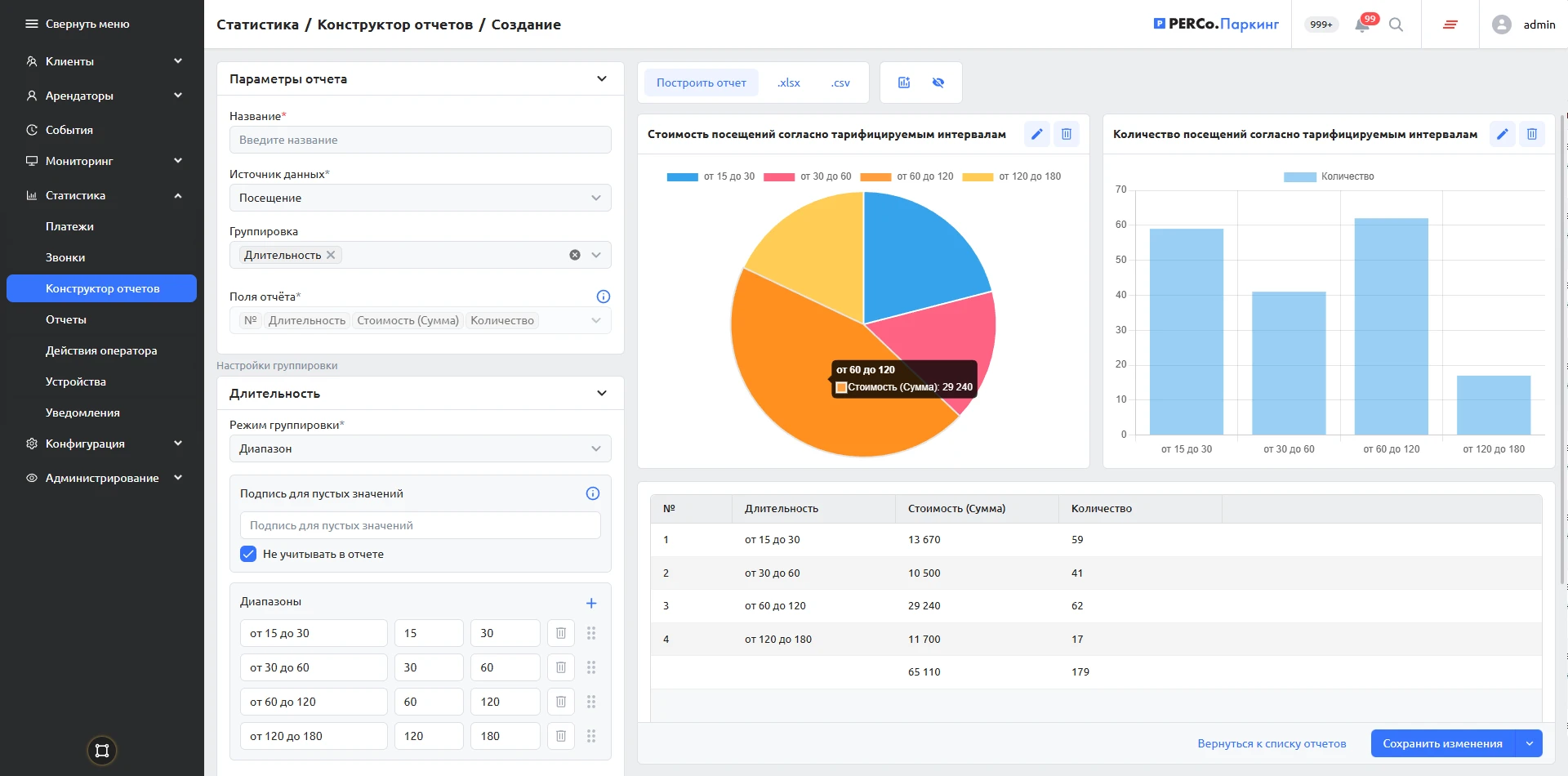
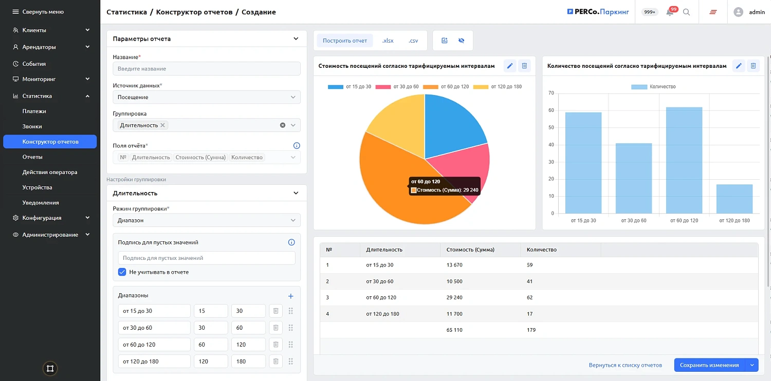
В новой версии системы PERCo.Паркинг добавлен модуль «Конструктор отчетов».
Модуль предназначен для анализа данных о проездах, платежах и клиентах. Он дает возможность гибко настраивать фильтры и группировать данные с учетом особенностей конкретного объекта.
Основные преимущества
- Автоматизация: формирование и рассылка отчетов по расписанию.
- Визуализация данных: представление информации в виде таблиц, графиков и диаграмм.
- Удобство эксплуатации: интуитивно понятный интерфейс позволяет настраивать отчеты без специальной технической подготовки.
«Конструктор отчетов» помогает оценивать операционную эффективность парковки, анализировать применяемые тарифы и зонирование, контролировать технические события.
Подробнее о возможностях парковочной системы PERCo.Паркинг — по ссылке.
